An extensive look at the 291 EP (Electronic Protection) Platform interface across operations, sensors, geospatial intelligence, signal analysis, AI, and reporting.
A selection of screenshots from our EP Platform. Click any image to view in full size.
Meet Ollie the Orangutan and explore the platform
Central dashboard with platform status and real-time statistics
Mission control with tasks, alerts, and sensor status
Commander view with map overlay and system health
Real-time spectrum waterfall, DF bearings, and detections
Service management, VPN status, and system uptime
Session analytics, activity timelines, and data export
Record missions for analysis, training, and evidence
Wideband scanning with live spectrum and waterfall
Dual-sensor bearings with triangulation and heatmap
Real-time aviation intelligence with live aircraft map
Multi-layer mapping with coverage and geolocation tools
Fused intelligence from all sensors on satellite view
Bearing triangulation with Kalman filtering and GDOP
Correlation mapping with confidence-weighted positioning
Dual-sensor position calculation and frequency analysis
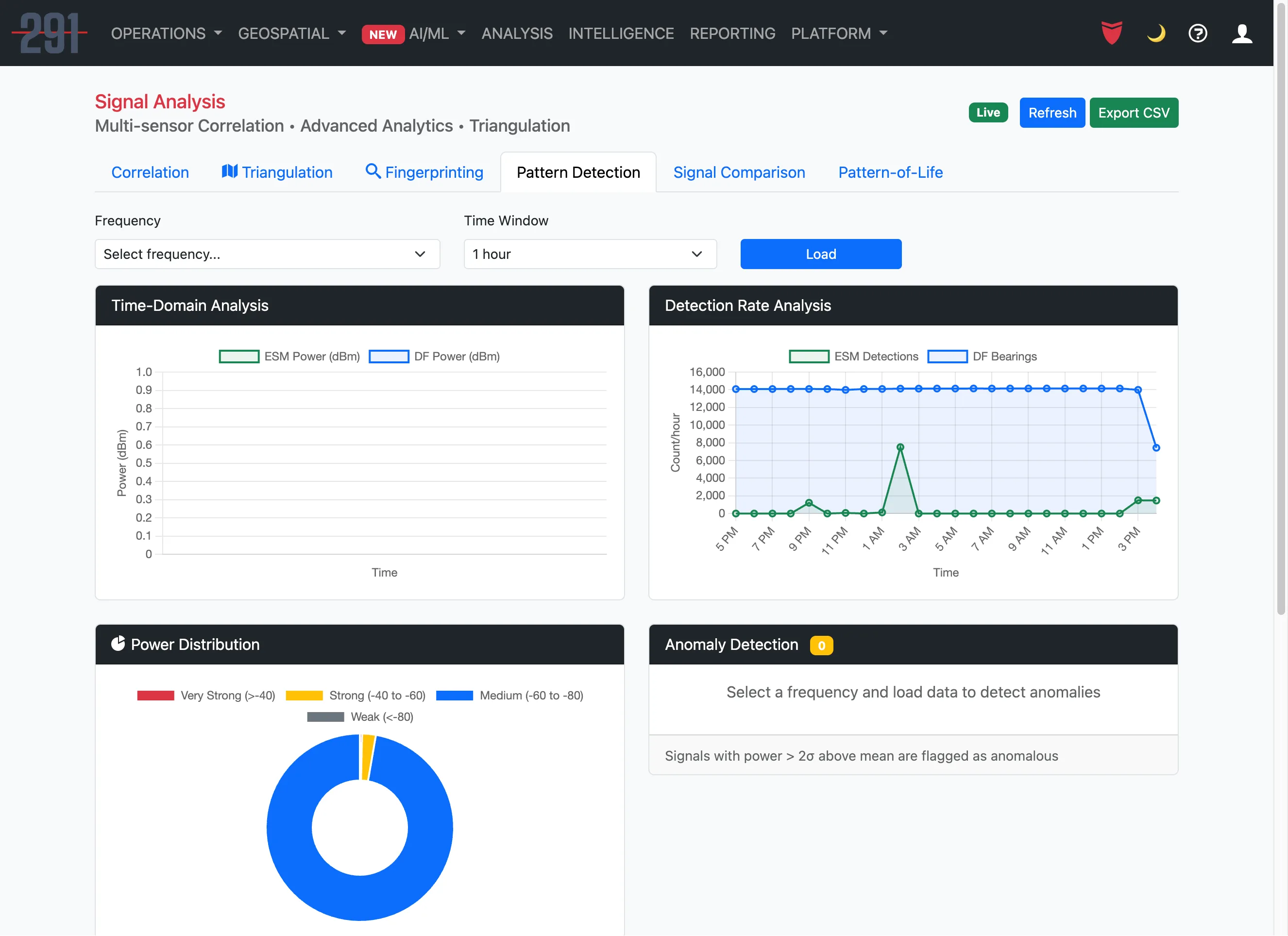
Time-domain analysis and anomaly detection
Side-by-side analysis with overlay charts and scoring
Activity heatmaps, duty cycle, and behavioral patterns
Natural language AI for live queries and analysis
Emitter profiles, order of battle, and OSINT integration
Emitter and target management with threat classification
RF signal database with threat tagging and verification
Automated threat detection with severity scoring
Signal classification, anomaly detection, and forecasting
AI-powered report generation with multi-format export
*Images compressed for web performance. Actual platform renders at full resolution.
Learn more about the full platform capabilities, hardware specifications, and how to get started.
View Full Platform Details